
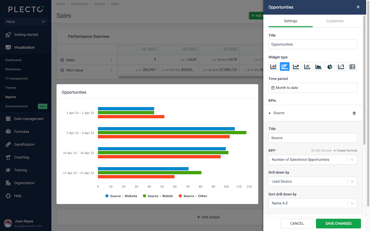
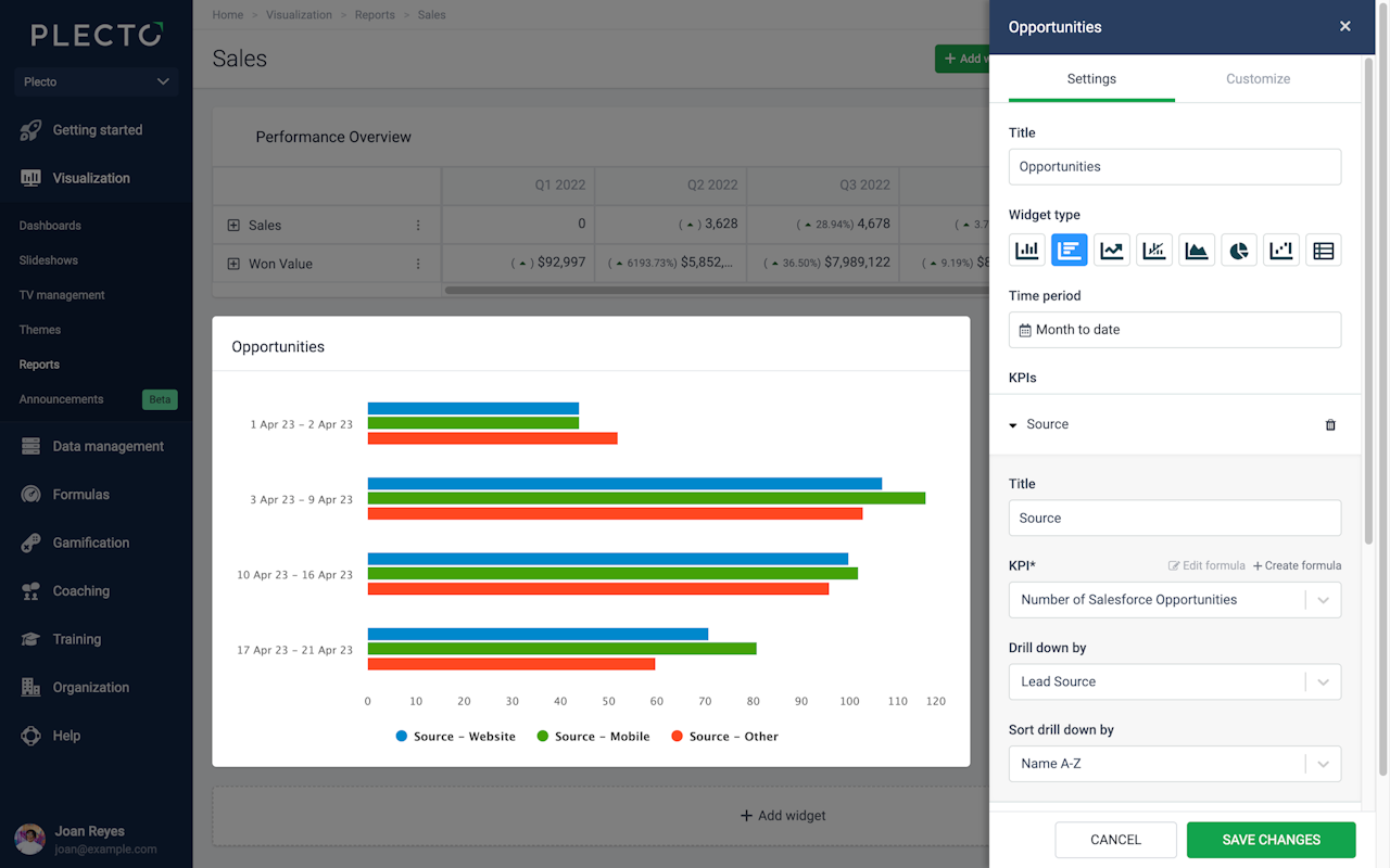
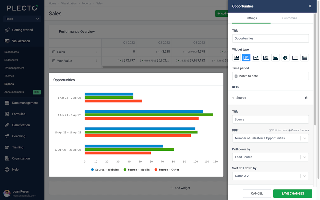
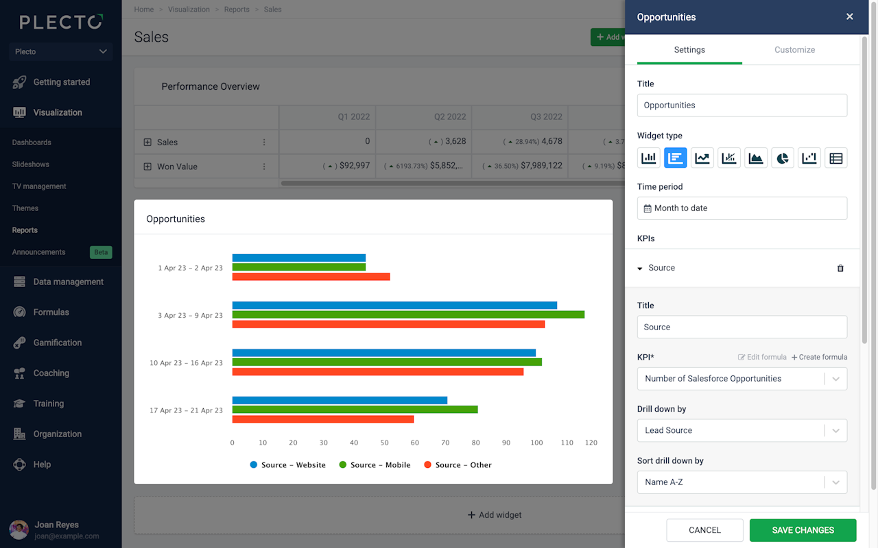
Bar chart
The bar chart is very similar to the column chart. It can hold up to 20 KPIs on a single widget. Add an existing formula, edit it, or create a new formula right from the settings menu.
You can also choose to drill down your metrics by specific parameters, based on the fields available in your data source that the formulas are built on. For example, if you display the number of all sales deals, you can drill the data down by stage to see how many deals are open, lost, won, etc.

Group by Time or KPIs
The bar chart allows you to group data by Time or by KPIs:
Time: Display all selected KPIs on a timely basis, depending on the selected time period. For example, if you look at data from the previous 2 months, the widget will allow you to select between a daily, weekly, or monthly grouping. If you look at data from the current year, the widget will allow you to group data monthly, quarterly, or annually.
KPIs: Look at one bar per KPI, or one bar per drilldown if you have selected any drilldowns. The widget will display as many bars as the number of KPIs or drilldowns you have added to it. Each bar will then show accumulated data for the selected time period.

Compare to another time period
You can compare your data to a different time period on a bar chart. The comparing options depend on the selected time period and the selected grouping (group by) method.
For example, if you set the time period to the current month and group by monthly data, you can then compare your data to the previous month or the same month last year.
Alternatively, if you set the time period to the current month and group by weekly data, you can compare the data to the previous week or the same week last month. This structure applies to all the available time period options.
Filter data by
These filtering options are common for all widgets:
If you want to see all data, select Filter data by > All.
If you want to see data from specific teams or employees, select either the Teams or Employees option and add the teams or employees from the list.
Customize X and Y axes
You can customize the horizontal and vertical axes as well as the chart style. When editing, go to the Customize section in the upper-right corner. From there, you can add titles to your axes, change the position of the vertical axis, stack the columns, and more.
